[정보통신신문=박광하기자]
보안운영(SecOps, Security+Operation) 플랫폼 전문기업 로그프레소(대표 양봉열)는 조달 총판사인 아이티윈과 공공기관을 대상으로 '로그4j(Log4j)' 취약점 대응 프로모션을 진행한다고 14일 밝혔다.
로그4j는 인터넷 서비스 운영과 유지 관리를 위해 서비스 동작 과정에서 일어나는 모든 기록을 관리할 수 있는 프로그램이다.
지난해 말 취약점이 공개된 이후로 세계적으로 수많은 공격 시도가 발행했으며, 2022년에도 가장 주의해야 하는 보안 위협으로 꼽힌다.
로그프레소는 나라장터에서 '로그프레소 3.0'를 구매하는 공공기관에 전용 스캐너와 취약점 노출현황 대시보드를 제공하고, 대응 컨설팅 서비스를 무상으로 제공한다.
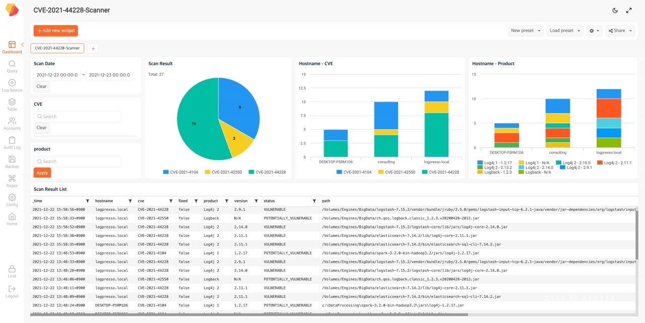
자체 기술로 개발한 로그프레소 로그4j 대응 스캐너는 고객의 정보통신기술(ICT) 관련 자산이 취약점에 얼마나 어떻게 노출돼 있는지 현황을 면밀하게 파악할 수 있도록 지원한다.
공공기관의 로그4j 취약점 대응을 지원하고, 대응할 수 있는 방안을 수립할 수 있도록 돕는 게 이번 프로모션의 취지라고 로그프레소는 전했다.
양봉열 로그프레소 대표는 "아직 국내에서 관련 침해사고가 발생하지는 않았지만 단기간 동안 여러 종류의 취약점이 연달아 발견됐다"며 "중국을 비롯한 이란, 북한 ,터키 등의 해킹그룹이 공격 활동을 하고 있는 것으로 관측되는 가운데 로그4j 사용 여부 자체를 제대로 파악하지 못할 경우에 대응이 힘들어질 수 있다"고 말했다.
로그프레소는 2021년 12월 11일 로그4j 대응 스캐너 최초 버전을 공개한 이후, 발견된 취약점과 해킹 여부를 확인할 수 있도록 적극 지원하고 있다.
현재 해당 스캐너는 마이크로소프트, 델, VM웨어, SAS 등 유수의 해외 소프트웨어 업체의 보안권고문에 포함될 만큼 신뢰성을 인정받고 있다. 더불어 로그4j2와 로그4j1 및 로그백 제품의 취약점 이슈까지 점검 가능하다.
구동언 로그프레소 상무는 "해당 취약점 이슈에 대응하기 위해서는 조직 ICT 자산에서 로그4j를 사용하고 있는지 정확히 파악하는 것이 우선"이라며 "이번 프로모션으로 로그4j 취약점 이슈에 대응하는 기관들을 적극 지원하겠다"고 말했다.
해당 프로모션은 3월말까지 진행되며, 로그프레소 조달 총판사인 아이티윈으로 문의하면 된다.
